Главная страница

📊 Обзор дашборда

Главная страница — это центр управления вашей CRM. Здесь собрана вся ключевая информация о бизнесе в удобном виде.

🎛️ Виджеты на главной странице

Финансы

Показывает текущее состояние финансов, остатки на счетах, доходы и расходы за период

Заказы

Статистика по заказам: активные, завершенные, в работе. Сумма заказов за период

Задачи

Просроченные задачи, задачи на сегодня и завтра, общее количество активных задач

Клиенты

Количество клиентов, новые клиенты за период, статистика взаимодействий

Аналитика

Графики и диаграммы по продажам, доходам и другим показателям

Виджет задач

Виджет задач отображается в верхней части новой версии дашборда и помогает быстро отслеживать текущие задачи.

📸 Скриншот виджета задач: Кликните на изображение для просмотра в полном размере
Виджет задач

Карточки статистики

В верхней части виджета отображаются четыре карточки с ключевыми показателями:

  • Просрочено (красная карточка) — количество задач с прошедшей датой выполнения. Эти задачи требуют немедленного внимания.
  • Сегодня (синяя карточка) — задачи, запланированные на сегодняшний день.
  • Завтра (голубая карточка) — задачи, запланированные на завтра.
  • Всего активных (серая карточка) — общее количество невыполненных задач в системе.

Списки задач

Под карточками статистики отображаются три колонки со списками задач:

  • Просрочено — список задач с прошедшей датой выполнения. Каждая задача отображается с:
    • Названием задачи
    • Приоритетом (Низкий, Средний, Высокий, Критический) — отображается цветным чипом
    • Временем выполнения (формат HH:mm)
  • Сегодня — список задач на сегодня с теми же деталями. Если задач нет, отображается сообщение "Нет задач на сегодня".
  • Завтра — список задач на завтра. Если задач нет, отображается сообщение "Нет задач на завтра".

Приоритеты задач

Каждая задача имеет приоритет, который отображается цветным чипом:

  • Низкий (серый) — задачи, которые можно выполнить позже
  • Средний (синий) — обычные задачи
  • Высокий (оранжевый) — важные задачи, требующие внимания
  • Критический (красный) — срочные задачи, требующие немедленного выполнения

Действия

  • Кнопка "Создать задачу" — в правом верхнем углу виджета. При нажатии открывается страница создания задачи на сегодняшний день.
  • Клик по задаче — открывает страницу задач на дату выполнения задачи с подсветкой выбранной задачи.
Пример использования:

Утром вы открываете дашборд и видите:

  • В карточке "Просрочено" — 2 задачи
  • В карточке "Сегодня" — 5 задач
  • В карточке "Завтра" — 3 задачи

Вы кликаете на задачу из списка "Просрочено" и сразу переходите к её выполнению. После выполнения задачи, она исчезает из списка просроченных.

💡 Совет: Регулярно проверяйте виджет задач в начале рабочего дня, чтобы не пропустить просроченные задачи и спланировать работу на день.

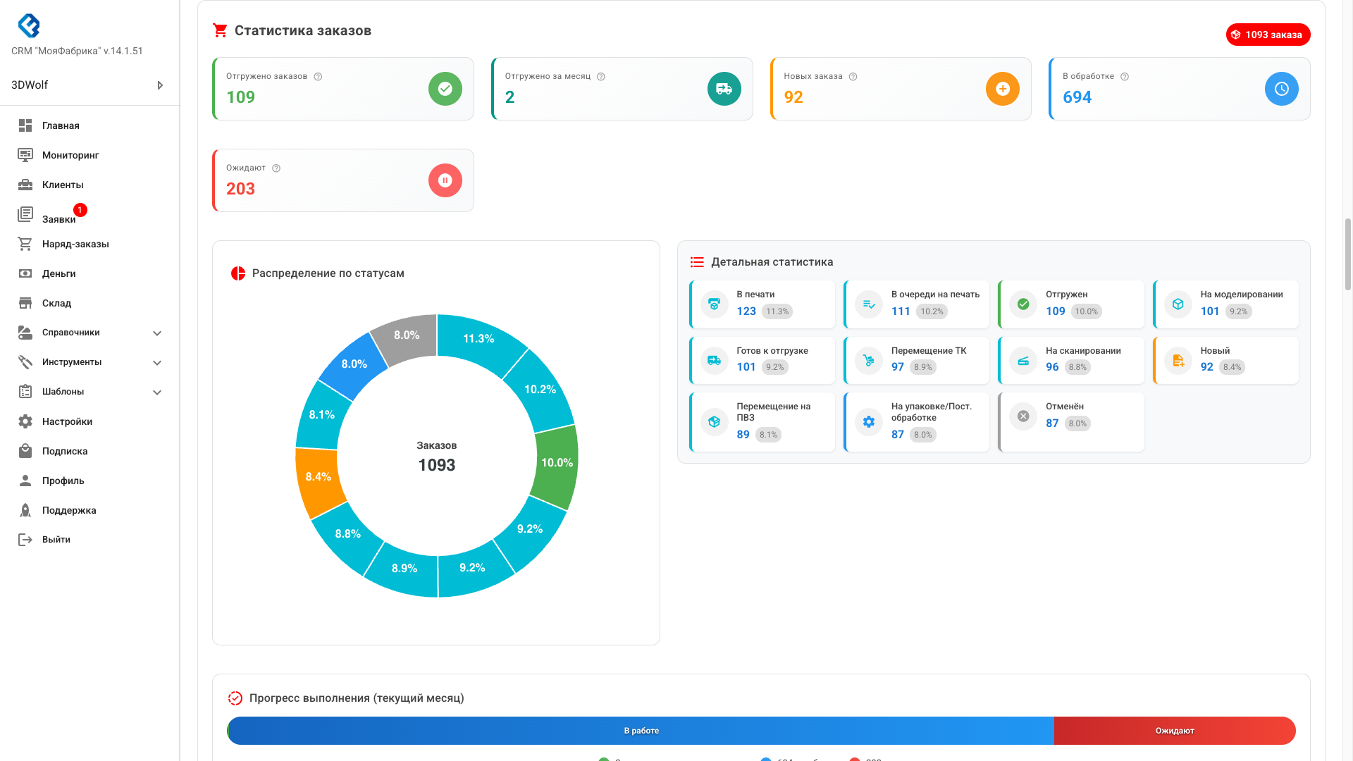
Статистика заказов

Виджет статистики заказов предоставляет детальную информацию о состоянии всех заказов в системе.

📸 Скриншот виджета статистики заказов: Кликните на изображение для просмотра в полном размере
Статистика заказов

Общая информация

В верхней части виджета отображается общее количество заказов в системе в виде чипа с иконкой.

Карточки статистики

Под общей информацией расположены карточки с ключевыми показателями:

  • Отгружено (зеленая карточка) — общее количество завершенных заказов за весь период. При наведении показывается tooltip с описанием.
  • Отгружено за месяц (бирюзовая карточка) — количество завершенных заказов в текущем месяце. Помогает отслеживать ежемесячную производительность.
  • Новых (желтая карточка) — количество заказов в статусе "Новый". Это заказы, которые еще не начали обрабатывать.
  • В обработке (синяя карточка) — сумма заказов в активных статусах:
    • На упаковке/Пост. обработке
    • В печати
    • На моделировании
    • На сканировании
    • Перемещение на ПВЗ
    • Перемещение ТК
    • Готов к отгрузке
  • Ожидают (красная карточка) — заказы, ожидающие начала обработки:
    • Новый
    • В очереди на печать

График распределения по статусам

В левой части виджета отображается круговая диаграмма (donut chart), показывающая распределение заказов по статусам:

  • Каждый сектор диаграммы соответствует одному статусу заказа
  • Цвет сектора соответствует цвету статуса в системе
  • В центре диаграммы отображается общее количество заказов
  • При наведении на сектор показывается tooltip с названием статуса и количеством заказов
  • Процентное соотношение отображается на каждом секторе
📸 График распределения заказов по статусам:

График отображается в виджете статистики заказов выше.

Детальная статистика

В правой части виджета отображается список всех статусов с детальной информацией:

  • Каждый статус представлен карточкой с цветной левой границей
  • Иконка статуса соответствует типу статуса
  • Название статуса (например, "В печати", "Отгружен")
  • Количество заказов в этом статусе
  • Процентное соотношение от общего количества заказов

Статусы отсортированы по количеству заказов (от большего к меньшему), что помогает быстро увидеть, какие статусы наиболее загружены.

Прогресс выполнения (текущий месяц)

В нижней части виджета отображается горизонтальная полоса прогресса, показывающая распределение заказов текущего месяца:

  • Зеленая часть — процент завершенных заказов за месяц
  • Синяя часть — процент заказов в работе
  • Красная часть — процент ожидающих заказов

Под полосой прогресса отображается легенда с точными значениями для каждого состояния.

Пример использования:

Вы видите на дашборде:

  • Всего заказов: 45
  • Отгружено за месяц: 12
  • В обработке: 20
  • Ожидают: 13

График показывает, что большая часть заказов находится в статусе "В печати" (30%). Это означает, что производство активно работает. Полоса прогресса показывает, что за месяц завершено 27% заказов, 44% в работе и 29% ожидают.

💡 Совет: Регулярно отслеживайте график распределения по статусам, чтобы выявить "узкие места" в производстве. Если много заказов скапливается в одном статусе, это может указывать на проблему.

Финансовая статистика

Финансовая статистика доступна только администраторам и включает несколько виджетов для анализа финансового состояния компании.

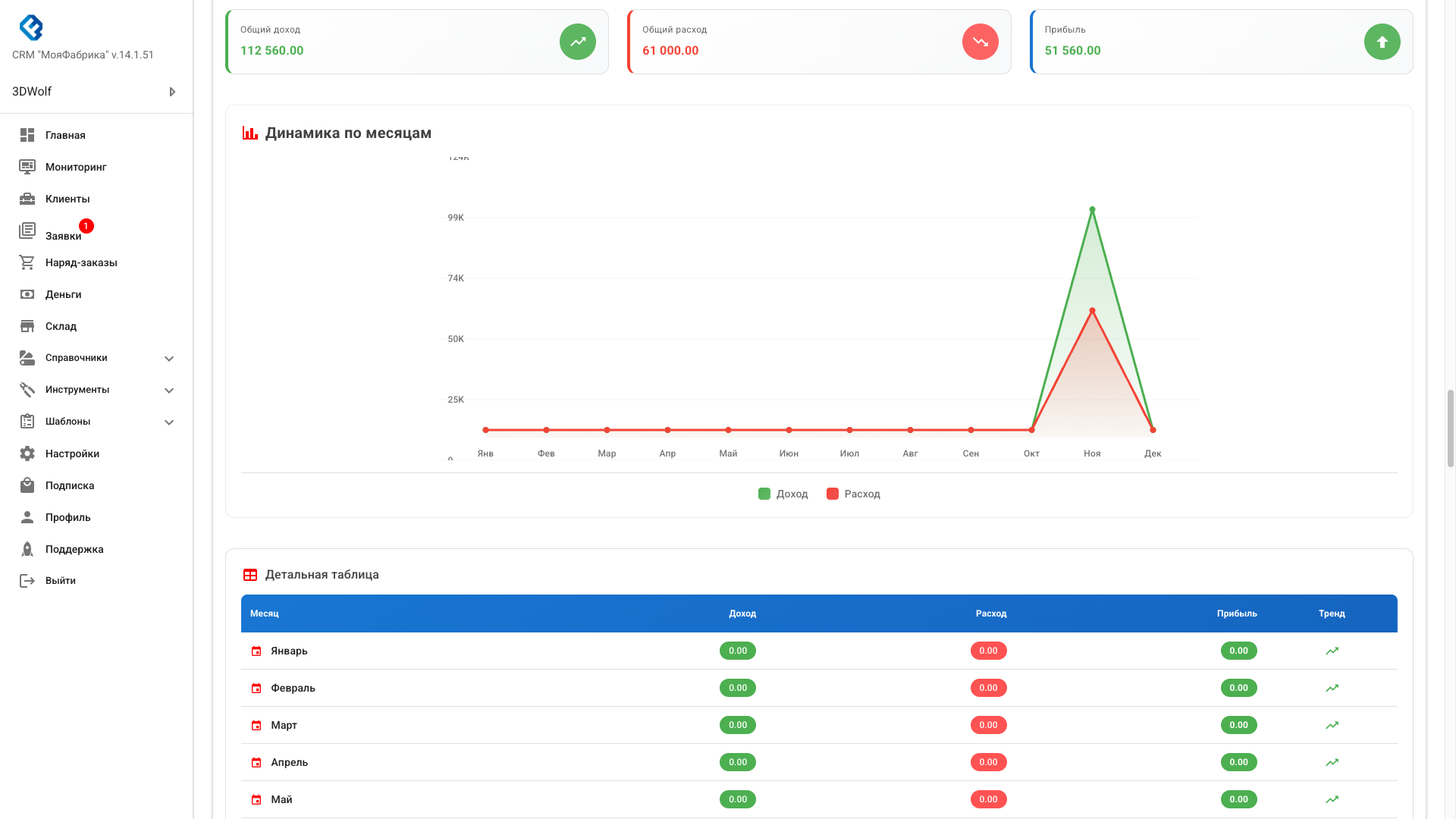
Динамика по месяцам

Виджет "Динамика по месяцам" показывает доходы и расходы компании в виде графика и таблицы.

📸 Скриншот виджета "Динамика по месяцам": Кликните на изображение для просмотра в полном размере
Динамика по месяцам

Карточки итогов

В верхней части виджета отображаются три карточки:

  • Общий доход (зеленая карточка) — сумма всех доходов за выбранный период
  • Общий расход (красная карточка) — сумма всех расходов за выбранный период
  • Прибыль (синяя/зеленая/красная карточка) — разница между доходами и расходами:
    • Если прибыль положительная — карточка зеленая с иконкой стрелки вверх
    • Если прибыль отрицательная (убыток) — карточка красная с иконкой стрелки вниз

График динамики

График отображает доходы и расходы по месяцам:

  • Зеленая линия — доходы
  • Красная линия — расходы
  • Области под линиями залиты полупрозрачным цветом для лучшей визуализации
  • При наведении на точку данных показывается tooltip с точным значением
  • По оси Y отображаются значения в удобном формате (K для тысяч, M для миллионов)
  • По оси X отображаются месяцы в сокращенном формате (Янв, Фев, Мар и т.д.)

Детальная таблица

Под графиком отображается таблица с детальной информацией по каждому месяцу:

  • Месяц — название месяца с иконкой календаря
  • Доход — сумма доходов за месяц (зеленый чип)
  • Расход — сумма расходов за месяц (красный чип)
  • Прибыль — разница между доходом и расходом:
    • Если прибыль положительная — зеленый чип
    • Если прибыль отрицательная — красный чип
  • Тренд — иконка, показывающая направление тренда:
    • Стрелка вверх (зеленая) — прибыль положительная
    • Стрелка вниз (красная) — прибыль отрицательная

В последней строке таблицы отображается итоговая сумма по всем месяцам.

Пример использования:

Вы анализируете финансовую статистику за последние 6 месяцев:

  • Общий доход: 1 500 000 ₽
  • Общий расход: 1 200 000 ₽
  • Прибыль: 300 000 ₽

График показывает, что доходы стабильно растут, а расходы остаются примерно на одном уровне. В таблице видно, что в последние три месяца прибыль увеличилась. Это хороший знак для бизнеса.

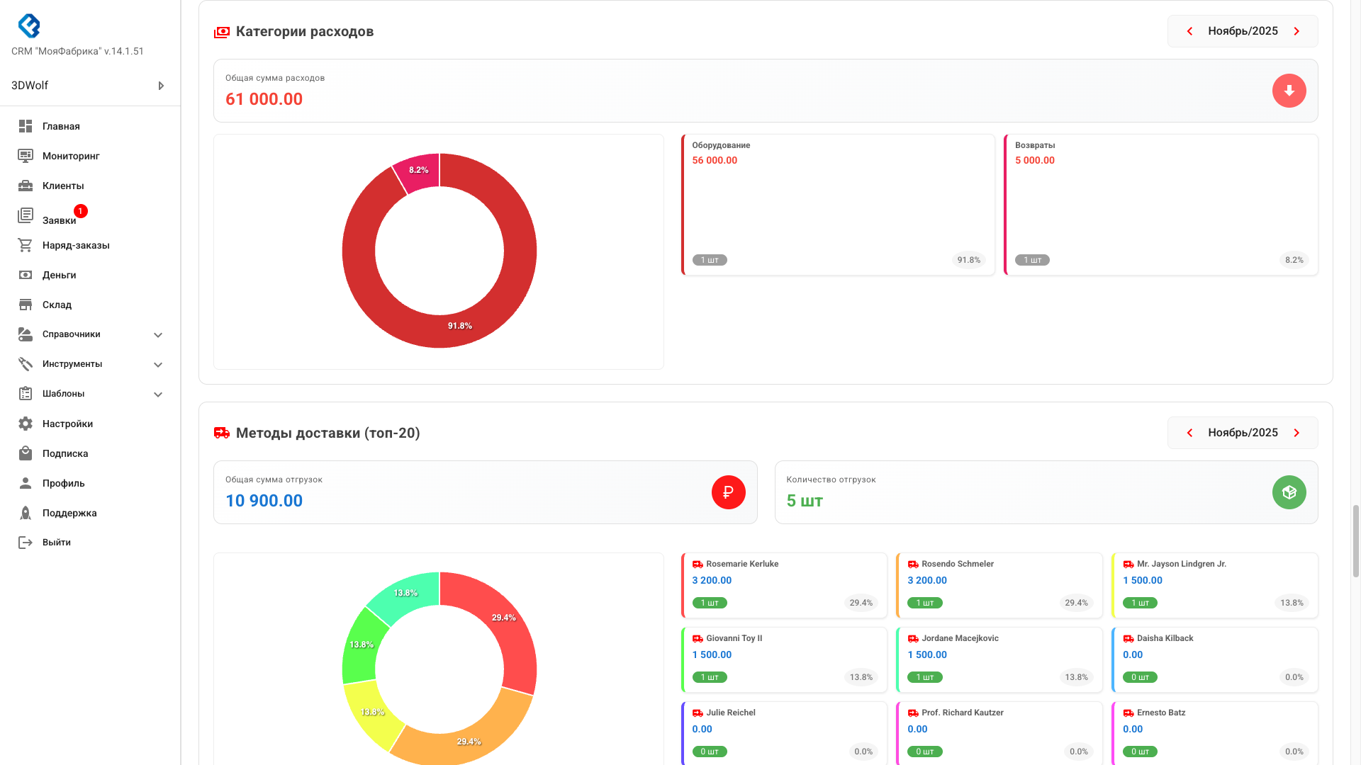
Категории расходов

Виджет "Категории расходов" показывает распределение расходов по категориям за выбранный месяц.

📸 Скриншот виджета "Категории расходов": Кликните на изображение для просмотра в полном размере
Категории расходов

Выбор месяца

В правом верхнем углу виджета расположен селектор месяца с кнопками навигации:

  • Кнопка "<" — переключение на предыдущий месяц
  • Текущий месяц и год (например, "Ноябрь/2025")
  • Кнопка ">" — переключение на следующий месяц

Карточка общей суммы

Под селектором отображается карточка с общей суммой расходов за выбранный месяц.

График распределения

В левой части виджета отображается круговая диаграмма (donut chart):

  • Каждый сектор соответствует одной категории расходов
  • Цвет сектора уникален для каждой категории
  • На секторе отображается процент от общей суммы расходов
  • При наведении показывается tooltip с названием категории и суммой

Список категорий

В правой части виджета отображается список всех категорий расходов:

  • Каждая категория представлена карточкой с цветной левой границей
  • Название категории (например, "Материалы", "Зарплата", "Аренда")
  • Сумма расходов по категории
  • Количество платежей в категории (чип "X шт")
  • Процент от общей суммы расходов

Категории отсортированы по сумме расходов (от большей к меньшей).

Пример использования:

Вы выбираете ноябрь 2025 года и видите:

  • Общая сумма расходов: 250 000 ₽
  • Материалы — 120 000 ₽ (48%) — 15 платежей
  • Зарплата — 80 000 ₽ (32%) — 1 платеж
  • Аренда — 30 000 ₽ (12%) — 1 платеж
  • Прочее — 20 000 ₽ (8%) — 5 платежей

График показывает, что большая часть расходов приходится на материалы (48%). Это нормально для производственной компании. Если процент расходов на материалы слишком высок, стоит проанализировать возможность оптимизации.

Нагрузка по счетам

Виджет "Нагрузка по счетам" показывает распределение доходов по счетам компании за выбранный месяц.

📸 Скриншот виджета "Нагрузка по счетам": Кликните на изображение для просмотра в полном размере
Нагрузка по счетам

Выбор месяца

Как и в виджете категорий расходов, в правом верхнем углу расположен селектор месяца.

График распределения

В левой части виджета отображается круговая диаграмма:

  • Каждый сектор соответствует одному счету
  • Цвет сектора уникален для каждого счета
  • В центре диаграммы отображается общая сумма доходов
  • На секторе отображается процент от общей суммы

Список счетов

В правой части виджета отображается список всех счетов:

  • Название счета (например, "Расчетный счет", "Касса")
  • Сумма доходов, поступивших на этот счет
  • Количество платежей (чип "X шт")
  • Процент от общей суммы доходов

Счета отсортированы по сумме доходов (от большей к меньшей).

Пример использования:

Вы анализируете нагрузку по счетам за ноябрь 2025:

  • Расчетный счет — 800 000 ₽ (80%) — 25 платежей
  • Касса — 150 000 ₽ (15%) — 10 платежей
  • Электронный кошелек — 50 000 ₽ (5%) — 5 платежей

График показывает, что основная часть доходов (80%) поступает на расчетный счет. Это нормально для бизнеса с безналичными расчетами. Если процент доходов через кассу слишком высок, стоит рассмотреть возможность увеличения безналичных платежей.

💡 Совет: Регулярно анализируйте финансовую статистику, чтобы выявить тенденции и принять своевременные решения. Обращайте внимание на:
  • Рост или падение доходов
  • Изменение структуры расходов
  • Распределение доходов по счетам
  • Сезонные колебания

💼 Версии дашборда

В системе доступны две версии главной страницы:

  • Классическая версия — табличный вид статистики
  • Новая версия — современный дизайн с карточками (переключение через кнопку)

🔔 Уведомления

В верхней части страницы отображаются важные уведомления:

  • Истечение подписки — напоминание о необходимости продления
  • Подключение Telegram — предложение подписаться на бота
  • Новые заявки — требуют обработки
💡 Совет: Регулярно заходите на главную страницу, чтобы быть в курсе всех важных событий и не пропустить срочные задачи.

📱 Мобильная версия

На мобильных устройствах главная страница адаптируется:

  • Виджеты располагаются в одну колонку
  • Быстрые действия доступны через нижнюю панель
  • Графики оптимизированы для малых экранов

👀 Видимость разделов

Отображение разделов зависит от вашей роли:

  • Клиент — видит только свой баланс
  • Сотрудник — видит клиентов, заказы, склад
  • Администратор — видит все разделы, включая финансы

✅ Рекомендации по использованию

  • Начинайте рабочий день с просмотра главной страницы
  • Проверяйте уведомления и просроченные задачи
  • Используйте быстрые действия для экономии времени
  • Анализируйте статистику для принятия решений
  • Следите за финансовыми показателями
  • Настройте Telegram-уведомления для оперативной информации